project tags: b2b software, product design, data visualization.
The application visualizes extensive data to aid Medical Officers in investigating diseases and medical issues across entire units or bases.
Designed with guidance from Yair Ronen & Einat Sharon, in 2024 for Advanced Product Design and Data Viz Design courses at Shenkar College.
![]()
Main Dashboard design
All information is tagged according to multiple parameters, yet is sitting idle without being utilized.
![]()
User journey table
![]()
User flow map
Solution:
This project explored the potential of software that analyzes trends and patterns within soldier-doctor interactions. By identifying recurring medical issues, the software can provide actionable insights for military medical professionals.
These insights would enable them to:
This solution empowers military healthcare to shift from reactive treatment to proactive prevention.
Design Process:
This project employed a user-centered design approach. Initially, core screens like "All Events," "Investigations," and "Specific Event" were designed. The "All Events" screen leveraged a data table to efficiently present extensive information, allowing for quick scanning and interaction options.
However, the design process involved iterative refinements. Challenges arose in defining the filter hierarchy and enabling multi-event selection. By incorporating feedback and leveraging "10 Usability Heuristics for User Interface Design". The information architecture and interaction patterns were optimized to ensure effective and clear usability for the user.
From wireframes to design
![]()
Final Design Iteration of Meeting table screen design
![]()
All Investigations screen design
![]()
Doctor-patient summary screen design
• Color Selection: Choosing the right colors for data representation was critical for clarity.
• Text-Based Information: Essential for enabling quick decision-making.
• Avoiding Graph Overload: Too many similar graphs can overwhelm users.
• Summary Graphs: Helped accelerate understanding of the detailed data tables.
• Effective Graph Choices: Using the right graphs provided clarity for confirming or ruling out hypotheses.
• Context: Providing context around data visuals aided users in making informed decisions.
![]()
Start of Data Visualization Design Integration
![]()
1st Data Visualization Design Iteration
![]()
2nd Data Visualization Design Iteration
![]()
3rd Data Visualization Design Iteration
![]()
Visual Assets and Graphs Across Various Data Sets
Design system
Overview:
Megama is a Epidemiology Web-software for medical officers in the IDF.The application visualizes extensive data to aid Medical Officers in investigating diseases and medical issues across entire units or bases.
Designed with guidance from Yair Ronen & Einat Sharon, in 2024 for Advanced Product Design and Data Viz Design courses at Shenkar College.

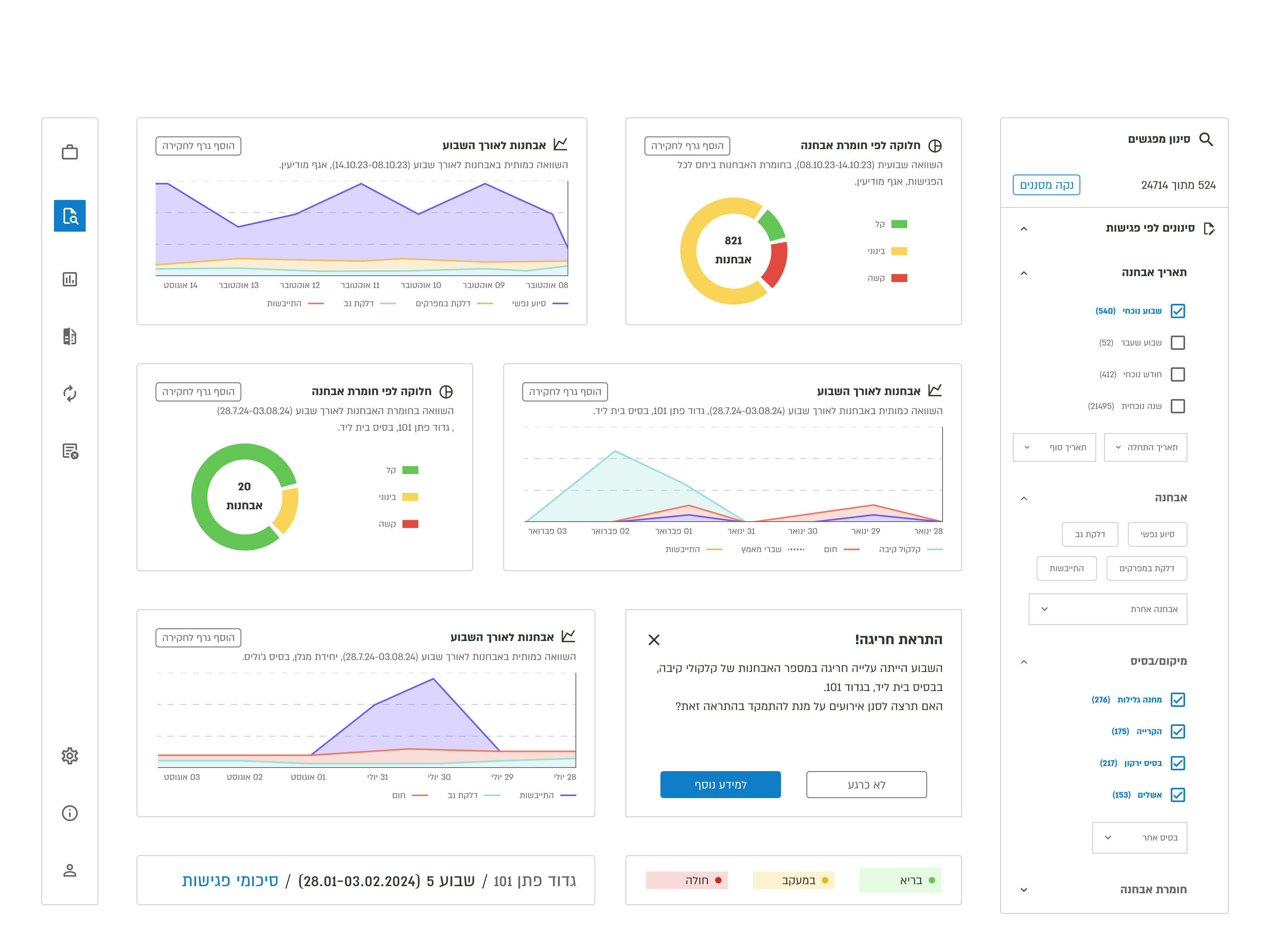
Main Dashboard design
The Challenge:
Currently, every soldier-doctor meeting is recorded in a system, creating a vast database of diagnoses, referrals, and prescriptions.All information is tagged according to multiple parameters, yet is sitting idle without being utilized.
Considerations:
In this project, a key challenge was identifying the ideal user for this medical research interface. Potential user groups included military medical researchers, IDF epidemiologists, brigade doctors, and clinic managers. Each role has distinct needs and workflows within the medical research process. Understanding these differences was crucial for designing an interface that effectively caters to all potential users.Research:
To define the user journey in the most effective way, I conducted research by consulting with clinic managers, military doctors, developers from IDF Medical Corps development teams, and analysts from an existing BI team supporting the Medical Corps.
User journey table

User flow map
Solution:
This project explored the potential of software that analyzes trends and patterns within soldier-doctor interactions. By identifying recurring medical issues, the software can provide actionable insights for military medical professionals.These insights would enable them to:
- Reach decisive conclusions: Move beyond overwhelming data to identify root causes of health concerns.
- Develop targeted methods: Design effective interventions to eradicate recurring issues.
- Implement preventive medicine: Proactively address potential health problems before they arise.
This solution empowers military healthcare to shift from reactive treatment to proactive prevention.
Design Process:
This project employed a user-centered design approach. Initially, core screens like "All Events," "Investigations," and "Specific Event" were designed. The "All Events" screen leveraged a data table to efficiently present extensive information, allowing for quick scanning and interaction options.
However, the design process involved iterative refinements. Challenges arose in defining the filter hierarchy and enabling multi-event selection. By incorporating feedback and leveraging "10 Usability Heuristics for User Interface Design". The information architecture and interaction patterns were optimized to ensure effective and clear usability for the user.
From wireframes to design

Final Design Iteration of Meeting table screen design

All Investigations screen design

Doctor-patient summary screen design
Data Visualization:
During the data visualization design process, several challenges and insights emerged, including:• Color Selection: Choosing the right colors for data representation was critical for clarity.
• Text-Based Information: Essential for enabling quick decision-making.
• Avoiding Graph Overload: Too many similar graphs can overwhelm users.
• Summary Graphs: Helped accelerate understanding of the detailed data tables.
• Effective Graph Choices: Using the right graphs provided clarity for confirming or ruling out hypotheses.
• Context: Providing context around data visuals aided users in making informed decisions.

Start of Data Visualization Design Integration

1st Data Visualization Design Iteration

2nd Data Visualization Design Iteration

3rd Data Visualization Design Iteration
Key Learnings:
- This project highlighted the value of usability heuristics. These principles helped me simplify the design critique process. By focusing on core concepts like clear user feedback, I could pinpoint issues and explain them more easily. This approach made design improvements more user-centered and easier to implement.
- User Story Mapping, initially daunting, became my project compass. It charted user needs and functionalities, guiding design from start to finish. This experience solidified the value of new methodologies in user-centered design.
- This project challenged me to design complex interfaces with lots of information. It was a big leap from simpler user experiences, I learned how to organize complex information clearly, making it easy for users to find what they need. and also i sharpened my skills in designing for repeated use, ensuring a smooth and efficient experience.

Visual Assets and Graphs Across Various Data Sets
